Dashboard
Site Search > Analytics > Dashboard
Analytics – Dashboard is the landing page for entering the SearchStax Site Search solution. It displays summary statistics for the selected Search App.

Analytics displays refresh every hour!
The Site Search analytics tables and graphs update once per hour.
Contents:
- Selecting the Search App
- Filtering by Profile
- Selecting the Date Range
- Summary Statistics
- Search Success Metrics
- Related Searches
Selecting the Search App
To select an App, pull down the Viewing menu in the Profile Selector at the top of the screen.

Filtering by Profile
The Dashboard offers a simple radio-button group that allows you to quickly compare a summary of “All Profiles” with the currently-selected profile.

Note that fetching a large block of Analytics data can take some time.
Selecting the Date Range
The summary statistics are relative to the date range. Several predefined ranges are available, plus a custom Date Range option.

The Date Range presents a calendar display where you can select a starting date, navigate to another month if necessary, and select an ending date. Click Apply to refresh the Dashboard.

Please note that the Search App retains user data for a limited period, depending on your product plan. In a live system, new analytics data is recorded continuously. The latest events typically appear on the Dashboard within an hour of posting; however, there may be situations where a 24-hour delay occurs.
Summary Statistics
During the last month, this selected App recorded over 1.9k searches, and 539 searches with click-through events. Roughly 43% of the searches ended with a clicked item.

Average search latency (time between request and response) was 135.7 ms, which was a 43% decrease from the previous month. Decreased latency is a good sign, so the percent figure is highlighted in green. (Bad news is red.)
Search Success Metrics
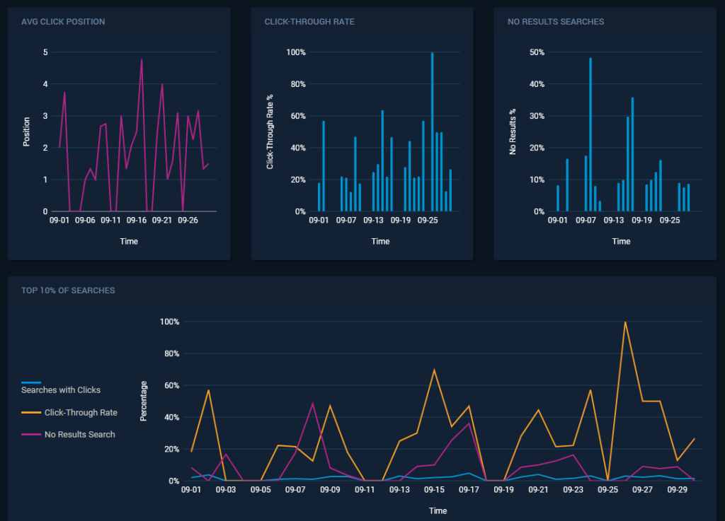
Further down on the same screen are graphs depicting various measures of search success.

- Average Click Position: The mean position of clicked items in the search results over a specific time interval (one month in the illustration). We would like to see this trend go downward, meaning that the desired result is getting closer to the top of the list.
- Click-Through Rate: Click-through events divided by the number of searches in a specific time interval, expressed as a percentage. We would like to see this trend upward, meaning that users are finding more items of interest.
- No Results Searches: Percent of total searches that produced zero results over a specific time period. We would like to see this trend continue downward. Adjust suggestions, improve spelling correction, add synonyms, or create new content to improve.
The graph labeled Top 10% of Searches displays the above metrics for the most frequent search keywords recorded by the system. This sample represents the bulk of the actual user search events. (The least-frequent searches are usually random words that defocus the trends we are following.)

Related Searches
At the bottom of the page is a graph depicting the activity around Related Searches.

- Total Searches: All searches logged during the selected time interval.
- Searches with Related Searches: Number of total searches that offered at least one Related Search.
- Related Searches with Clicks: Number of Related Searches that were launched by the search user.
- Related Searches Click-Through Rate: “Related Searches with Clicks” divided by “Searches with Related Searches” x 100.
See our Analytics Glossary for a list of all SearchStax Site Search metrics.
Questions?
Do not hesitate to contact the SearchStax Support Desk.